功能:适用于需要分段配送的订单,一个订单可以由多个配送员分段配送完成,多个订单可以集中统一配送,多适用于学校和集中配送。
1、基础设置
设置开启使用多段配送模式和接单模式等
开启自动确认后,配送员在小程序/APP集中配送订单列表(我的-订单处理-订单列表)配送站里可以直接收单进行配送。
可以设置多段配送时间段,不设置的话默认全天都开启集中配送
![图片[1]|多段配送插件|校米粒外卖跑腿系统offer门户|专注打造外卖跑腿软件系统的深度开发](https://img.xiaomili.pro/wp-content/uploads/2022/11/20221128172116909-1024x717.png)
2、添加配送站
新建多段配送站点,应用-多段配送-配送站-配送站点-添加配送站
![图片[2]|多段配送插件|校米粒外卖跑腿系统offer门户|专注打造外卖跑腿软件系统的深度开发](https://img.xiaomili.pro/wp-content/uploads/2022/11/20221128171908500-1024x461.png)
设置配送站名称、详细地址、地图标识,中转费用(即中转员将订单在配送站整理分配所获得的配送费用)
绑定中转员(如不需要中转员费用可设置0元,
![图片[3]|多段配送插件|校米粒外卖跑腿系统offer门户|专注打造外卖跑腿软件系统的深度开发](https://img.xiaomili.pro/wp-content/uploads/2022/11/20221128173141161-1024x706.png)
3、添加路线
![图片[4]|多段配送插件|校米粒外卖跑腿系统offer门户|专注打造外卖跑腿软件系统的深度开发](https://img.xiaomili.pro/wp-content/uploads/2022/11/20221128184544314-1024x487.png)
![图片[5]|多段配送插件|校米粒外卖跑腿系统offer门户|专注打造外卖跑腿软件系统的深度开发](https://img.xiaomili.pro/wp-content/uploads/2022/11/20221128185100524.png)
商户商圈设置相关教程:https://xiaomili.cc/archives/2500
4、设置路线
4.1 添加路线规划
![图片[6]|多段配送插件|校米粒外卖跑腿系统offer门户|专注打造外卖跑腿软件系统的深度开发](https://img.xiaomili.pro/wp-content/uploads/2022/11/20221128190339162-1024x502.png)
第一条路线:商圈到站点
起点类型选择‘商圈’,选择绑定起点的商户商圈。
终点类型选择‘站点’,选择第2步添加的配送站点。
配送分组,可以选择由哪个配送分组的配送员进行配送。
配送费用为配送员从商圈送到校门口这个配送站获得的配送费用。
![图片[7]|多段配送插件|校米粒外卖跑腿系统offer门户|专注打造外卖跑腿软件系统的深度开发](https://img.xiaomili.pro/wp-content/uploads/2022/11/20221128190846264-1024x812.png)
配送分组相关配置教程:https://xiaomili.cc/archives/2537
第二条路线:站点到顾客
配送站点到顾客的路线:
起点类型选择‘站点’,选择对应的配送站点。
终点类型选择‘所有顾客’
配送分组,可以选择由哪个配送分组的配送员进行配送。
配送费用为配送员从配送站点送到顾客手中获得的配送费用。
![图片[8]|多段配送插件|校米粒外卖跑腿系统offer门户|专注打造外卖跑腿软件系统的深度开发](https://img.xiaomili.pro/wp-content/uploads/2022/11/20221128191243762-1024x886.png)
4.2 设置配送路线
点击
配送路线里面需要添加配送路线,整个多段配送的配送路线需要形成完整的闭环才可以。(例:商圈-配送站-顾客)
![图片[9]|多段配送插件|校米粒外卖跑腿系统offer门户|专注打造外卖跑腿软件系统的深度开发](https://img.xiaomili.pro/wp-content/uploads/2022/11/20221128191331831-1024x463.png)
![图片[10]|多段配送插件|校米粒外卖跑腿系统offer门户|专注打造外卖跑腿软件系统的深度开发](https://img.xiaomili.pro/wp-content/uploads/2022/11/20221128191843851-1024x208.png)
选择刚才添加的第1、2段路线
![图片[11]|多段配送插件|校米粒外卖跑腿系统offer门户|专注打造外卖跑腿软件系统的深度开发](https://img.xiaomili.pro/wp-content/uploads/2022/11/20221128191919966.png)
5、配送员权限
给配送员开启集中配送权限,有两种方法:1.批量设置,2.单独给某个配送员设置
5.1 批量设置
![图片[12]|多段配送插件|校米粒外卖跑腿系统offer门户|专注打造外卖跑腿软件系统的深度开发](https://img.xiaomili.pro/wp-content/uploads/2023/03/20230311155126974-1024x676.png)
5.2 单独给配送员设置
![图片[13]|多段配送插件|校米粒外卖跑腿系统offer门户|专注打造外卖跑腿软件系统的深度开发](https://img.xiaomili.pro/wp-content/uploads/2023/03/20230311155156529-1024x426.png)
或者配送员-编辑
![图片[14]|多段配送插件|校米粒外卖跑腿系统offer门户|专注打造外卖跑腿软件系统的深度开发](https://img.xiaomili.pro/wp-content/uploads/2023/03/20230311155219436-1024x396.png)
![图片[15]|多段配送插件|校米粒外卖跑腿系统offer门户|专注打造外卖跑腿软件系统的深度开发](https://img.xiaomili.pro/wp-content/uploads/2023/03/20230311155229413-1024x714.png)
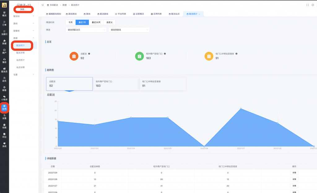
6、查看多段配送数据
可以查看多段配送的订单列表和数据统计等
![图片[16]|多段配送插件|校米粒外卖跑腿系统offer门户|专注打造外卖跑腿软件系统的深度开发](https://img.xiaomili.pro/wp-content/uploads/2022/11/20221128192400777-1024x593.png)
![图片[17]|多段配送插件|校米粒外卖跑腿系统offer门户|专注打造外卖跑腿软件系统的深度开发](https://img.xiaomili.pro/wp-content/uploads/2022/11/20221128192202176-1024x624.png)
7、顾客下多段配送订单,配送员接单
进入配送端我的页面,订单处理的订单列表和配送站的订单列表(绑定成为中转员才会显示配送站)
![图片[18]|多段配送插件|校米粒外卖跑腿系统offer门户|专注打造外卖跑腿软件系统的深度开发](https://img.xiaomili.pro/wp-content/uploads/2022/11/20221129052132374-488x1024.png)


配送中的订单可以批量操作送至顾客或者送至站点

送至站点的订单,可以由站点中转员进行分配配送员,或者本站点的配送员可以直接收单,均可批量操作。



还可以按条件筛选订单显示
![图片[19]|多段配送插件|校米粒外卖跑腿系统offer门户|专注打造外卖跑腿软件系统的深度开发](https://img.xiaomili.pro/wp-content/uploads/2023/03/20230311155752754.png)
![图片[20]|多段配送插件|校米粒外卖跑腿系统offer门户|专注打造外卖跑腿软件系统的深度开发](https://img.xiaomili.pro/wp-content/uploads/2023/03/20230311155805724-542x1024.png)



![校米粒外卖跑腿系统-最新版本V67.3.0更新日志[2026-04-18][更新日志]|校米粒外卖跑腿系统offer门户|专注打造外卖跑腿软件系统的深度开发](https://img.xiaomili.pro/wp-content/uploads/2021/09/图怪兽_05a711f5d655d5fd0d48e9b291c92f1e_94197.jpg)













请登录后查看评论内容