可以查看外卖统计、支付方式统计、商户订单统计、新店订单统计、订单来源统计和代理订单统计
1、外卖统计
总览
![图片[1]|外卖统计详解|校米粒外卖跑腿系统offer门户|专注打造外卖跑腿软件系统的深度开发](https://img.xiaomili.pro/wp-content/uploads/2023/03/20230306083735660-1024x465.png)
趋势图
![图片[2]|外卖统计详解|校米粒外卖跑腿系统offer门户|专注打造外卖跑腿软件系统的深度开发](https://img.xiaomili.pro/wp-content/uploads/2023/03/20230306083857403-1024x442.png)
详细数据
![图片[3]|外卖统计详解|校米粒外卖跑腿系统offer门户|专注打造外卖跑腿软件系统的深度开发](https://img.xiaomili.pro/wp-content/uploads/2023/03/20230306083951669-1024x522.png)
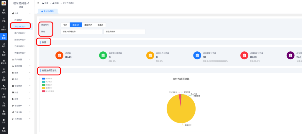
2、支付方式统计
总览
![图片[4]|外卖统计详解|校米粒外卖跑腿系统offer门户|专注打造外卖跑腿软件系统的深度开发](https://img.xiaomili.pro/wp-content/uploads/2023/03/20230306084143251-1024x454.png)
趋势图和详细数据
![图片[5]|外卖统计详解|校米粒外卖跑腿系统offer门户|专注打造外卖跑腿软件系统的深度开发](https://img.xiaomili.pro/wp-content/uploads/2023/03/20230306084226936-1024x538.png)
3、商户订单统计
总览,可以导出商户统计数据
![图片[6]|外卖统计详解|校米粒外卖跑腿系统offer门户|专注打造外卖跑腿软件系统的深度开发](https://img.xiaomili.pro/wp-content/uploads/2023/03/20230306084341107-1024x482.png)
趋势图和详细数据
![图片[7]|外卖统计详解|校米粒外卖跑腿系统offer门户|专注打造外卖跑腿软件系统的深度开发](https://img.xiaomili.pro/wp-content/uploads/2023/03/20230306084443752-1024x450.png)
4、新店订单统计
新入驻商家总览
![图片[8]|外卖统计详解|校米粒外卖跑腿系统offer门户|专注打造外卖跑腿软件系统的深度开发](https://img.xiaomili.pro/wp-content/uploads/2023/03/20230306084546362-1024x484.png)
5、订单来源统计
总览
![图片[9]|外卖统计详解|校米粒外卖跑腿系统offer门户|专注打造外卖跑腿软件系统的深度开发](https://img.xiaomili.pro/wp-content/uploads/2023/03/20230306084643621-1024x498.png)
趋势图和详细数据
![图片[10]|外卖统计详解|校米粒外卖跑腿系统offer门户|专注打造外卖跑腿软件系统的深度开发](https://img.xiaomili.pro/wp-content/uploads/2023/03/20230306084721107-1024x524.png)
6、代理订单统计
开启区域代理插件的话,可以看代理数据
![图片[11]|外卖统计详解|校米粒外卖跑腿系统offer门户|专注打造外卖跑腿软件系统的深度开发](https://img.xiaomili.pro/wp-content/uploads/2023/03/20230306084815335-1024x391.png)
© 版权声明
分享是一种美德,转载请保留原链接
THE END

一键注册登录,免费学习更多校米粒Schoolrun资源教程
©2020-2026 www.xiaomili.cc 陨星门科技(徐州)有限公司提供数据支持
请登录后查看评论内容