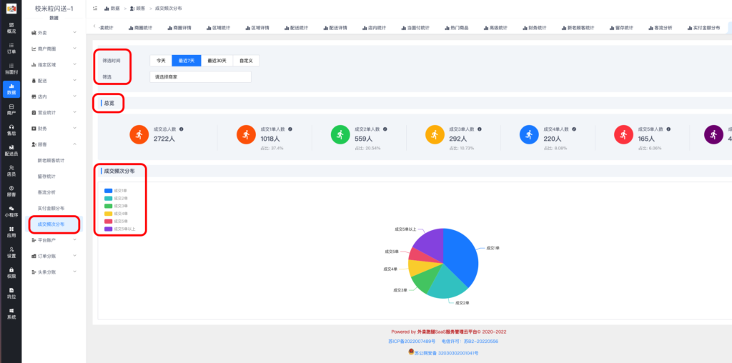
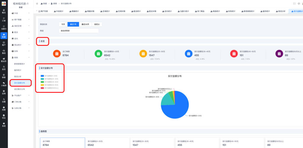
顾客统计详解小生我怕怕3年前更新关注私信021212 1、新老顾客统计 总览和新老顾客百分比 趋势图和详细数据 2、留存统计 3、客流分析 4、实付金额分布 5、成交频次分布 © 版权声明分享是一种美德,转载请保留原链接 版权声明 本站名称: 校米粒外卖跑腿Offer门户 本文采用非商业性使用-相同方式共享 4.0 国际许可协议[CC BY-NC-SA]进行授权 1 个人学习:下载、浏览、打印供个人学习使用需保留版权标识。 2 禁止行为:将资源用于商业目的(如付费课程,出版物销售,非授权公司给予客户使用)。 3 禁止行为:篡改资源内容、删除版权信息或冒充原创。 4 禁止行为:未经授权上传其他平台、创建镜像站点或批量下载,导出文档表格商业使用。 5 禁止行为:利用资源从事违法、破坏性活动(如恶意攻击、传播病毒)。 6 内容免责:平台不保证资源的绝对准确性、完整性或适用性,用户需自行判断使用风险。 7 服务免责:因技术故障、黑客攻击导致的服务中断或数据丢失,平台不承担责任。 8 第三方内容:外链或合作方提供的内容,其版权与安全性由第三方负责。 9 个人/同行/自媒体:引用内容超过或等于原文10%,需超链回原页面,禁止全文转载或嵌入付费内容。 10 本站部分内容资料来自互联网公开分享,并不代表本站立场,如不慎侵犯到您的版权利益,请联系删除。 THE END顾客统计 文章不错?点个赞呗点赞12 分享QQ空间微博QQ好友海报分享复制链接收藏
请登录后查看评论内容